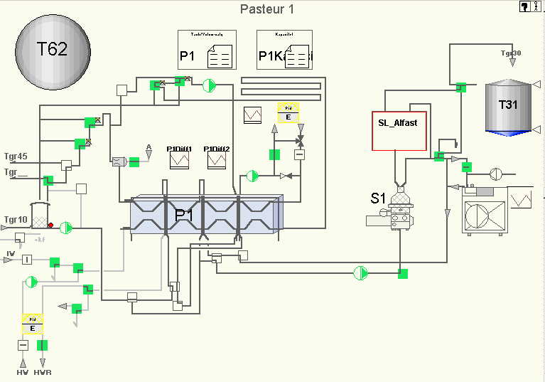
- Tankgruppen består av pasteur P1 med omliggende utstyr. Pasteuren tar produkt fra Tgr10 og leverer produkt til Tgr30, Tgr40, Tgr45, Tgr47, Tgr50 (kun T51 for søtmelk) og Tgr60.
- Flere detaljer om funksjonaliteten i pasteuren kan du lese om her.
- Produkter
- 31 Rå Fløte-Supplering 42,00 %
- 32 Rå Fløte Krem 38,50 %
- 41 HelMelk 4,10 %
- 42 Lett 1,50 %
- 43 Skummet 0,05 %
- 44 EkstraLett/Vita 0,75 %
45 Supplering Hel 4,10 %
46 Supplering Skummet 0,05 %
47 Biola base 0,80 %
48 Yog. base Yoplait 01 0,05 %
49 Yoghurt base Sans 01 0,05 %
- 61 Ystemelk temp 0,05 %
- 62 Ystemelk kald 0,05 %
- Pasteuren er bestykket med:
- Balansetank med analognivåføler
- Frekvensstyrte pumper
- Omløpsovervåkning for trykk, temperatur og flow
- Separatorstyring for AlfaLaval styrepanel DPE74
- Alfast standardiseringsystem
- Homogenisator
- Oppvarmingssystem og isvanskjøling på utgang

- Programfunksjonen er dokumentert i sw-filen, som også har en tilhørende innholdsfortegnelse i swi-filen.
- Flytskjema for denne tankgruppen finner du her.
- Se linjebeskrivelse for nærmere informasjon.
- Balansetank er av xxtype og ble installert i 19xx.
- BT1, xxLeverandør, xxType, 500 liter, id.ref. 12211
- Instrumentering (lokal utgave, eget vindu)
Høynivå Lavnivå Nivåcelle Temperaturføler
- I pasteurmenyen skal du legge inn de produksjonene du ønsker å kjøre. Her kan det køes opp et antall resepter. Klikk på det hvite feltet og legg inn hvilken tank du ønsker å kjøre mot, hvilket produkt og hvilket volum. Det kan se ut som dette:
- "62-61-12000", dette vil gi en resept som produserer 12.000 liter temperert ystetmelk på ysterkar T62.
- Det finnes også en del konfigurasjonspaneler for pasteuren. Verdier i panelene er verdier som ble satt ved idriftsettelse i desember 2004.
- En av dem er kapasitetsmenyen, her bestemmes det hvilken kapasitet pasteuren skal produsere på mot de forskjellige tankgruppene og for de forskjellige produktene.
- I kapasitetsmenyen vil systemet prioritere det øverste valget først om flere av de fire forvalgene er oppfylt. I dette tilfellet vil all helmelk (produktkode 41) bli produsert med 15.000 liter/time. Alle endre produkter enn 41,42,43 vil bli produsert på 13.500 liter/time.
- Ved vask vil matepumpe, M4, kjøre på 100% turtall, mens matepumpen, M2, vil kjøre på 90%.
- Menyen for spesialprodukter bestemmer et antall funksjoner i pasteurmiljøet. I dette panelet kan en bestemme hvilke produktkoder som skal gi spesialfunksjoner, som for eksempel
- "SpesialProduktUtenFløteAvvirkning",
- "ProdukterSomProduseresUtenHomogenisator",
- "ProdukterMotSuppleringsTanker", osv.
- En tidsfunksjon som forsinker produktkode endring på pasteurens utgang slik at ny temperatursetpunkt blir initiert til riktig tid.
- Det er også bygd inn spesialfunksjoner for bypassventiler for separator og programkode for utstyring av ventiler i forbindelse med endring av separeringstemperatur.
- .
- Flere detaljer om funksjonaliteten i pasteuren kan du lese om her.
- Separatorstyringen i tankgruppen kommuniserer med en lokal styringsenhet, DPE74, via IO. Det vil si at programmodulen legger ut funksjoner (som for eksempel produksjon, vask) og styrer ikke ventiler direkte.
- Programmodulen for homogenisatoren overvåker og styrer maskinen. Det er tre motorer som styres:
- Homogenisator-motor
- Smøroljepumpe-motor og
- Hydraulikkpumpe-motor.
- I tillegg til overvåking av tilbakemeldinger på pumper, kontrolleres smøroljetrykket for sikker drift.
- Pasteur P1 har doseringssystem for vitaminer i forbindelse med homogenisatoren.